叙简科技深耕地震行业多年,不断对地震行业信息化系统进行思考和探索,具有成熟的地震行业产品。
前兆数据产品可视化服务平台
2. 数据质量分析
平台能够实现对于测震、强震、GNSS、重力等台网、台站观测数据的运行质量分析统计,包括台站实时运行的连续率和完整率排行统计、断记次数统计等,并支持观测数据详细信息的查看。
4. 数据魔墙
平台利用大数据分析技术,可视化展现全国台网或省局台站的设备实时监测结果、资产信息统计结果、台站(强震、测震、GNSS、重力)的数据质量统计结果等。


NO.2 1. 自动处理与数据分析
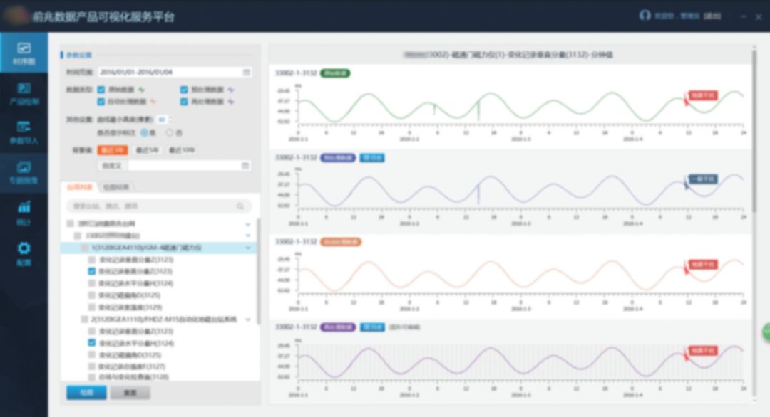
建设度智能化的前兆数据产品可视化服务平台
平台可在地震分析预测、地震科学研究、市县地震工作、科研院所课题研究等方面提供专业的数据产品可视化服务,提高地震分析预测的社会参与度,促进地震分析预测、地。
1. 地理信息
。
物资管理系统
2. 手机端出入库审批
系统通过手机端进行设备出库、入库审批,实现设备出入库流程化管理,满足日常移动办公的需求,提高工作效率。

魔学院平台
政策文件、解决方案、优秀案例、系统演示视频......更多地震产品相关内容分享在叙简科技“魔学院”平台,还有更多直播课程等着大家,申请账号即可免费参与!
魔学院账号申请方式:扫描下方二维码关注“叙简科技”微信公众号,点击右下角菜单栏“生态共享”,选择“加入魔学院”,填写提交即完成申请。
专项培训课程
如您需要深入了解叙简地震行业解决方案、产品/服务及其他相关内容,我们特开设专题培训课程,培训内容可根据您的需求进行个性化定制,为团体赋能!
专场培训预约方式:扫描下方二维码关注“叙简科技”微信公众号,点击右下角菜单栏“生态共享”,选择“专场培训预约”,填写提交即完成预约。
让城市更安全